Tipps & Tricks - Höherlegung des Querbettes J&H Gaida

Höherlegung des Querbettes im Heck.

Auslöser für meine Überlegungen zum Umbau war Eriba mit den höhergelegten Betten im neuen Modelljahr aber wichtiger noch der Ärger, daß die, wenn auch kleinen, Außenstauklappen nicht voll genutzt werden können, da der Hubbeschlag des Bettes in die Stauklappenöffnung ragt.
Ich habe das Bett um 80 mm höhergelegt und jetzt freien Zugang zum Stauraum von außen. Da bei der Höherlegung auch die Trennwand zum Innenraum erneuert habe, ist jetzt hier auch eine Klappe installiert, die ganz aufgeht und auch etwas höher ist.
Für die Höherlegung habe ich Holzzuschnittte nach folgender Stückliste verwendet, die tragenden Metallwinkel sind an ihrer alten Stelle geblieben. Die hinteren Stützen auf den Haltewinkeln sind mit dem Lattenrahmen mit einer 5 mm Schloßschraube verschraubt. Das hintere mittlere Auflager stützt sich am Boden ab und ist mit einer kleinen Leiste gesichert (siehe Foto).
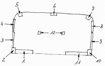
Hier jetzt die Stückliste und eine Lageskize:

Nr. Maße
1 80 x 55 x 340
2 und 10 80 x 40 x 120
3 und 9 80 x 20 x 660
4 und 8 80 x 25 x 400
5 und 7 80 x 40 x 40
6 80 x 25 x 280 (Stützfuß)
11 80 x 40 x 590
12 40 x 25 x 410 (2 Stück Fuß)

Teile 3 und 9 sind am Aluwinkel über den Klappen von unten verschraubt (Winkel abbauen, Hölzer aufschrauben, Winkel wieder anbauen). Zur Befestigung der Teile 4 und 8 habe ich in den Haltewinkel im schrägen Teil ein Loch gebohrt um mit einem Kreuzschlitzschraubendreher an die Schraube von unten zu kommen.
Anliegend nun noch einige Fotos









J&H Gaida die.gaidas@t-online.de